В AppMetrica появился дашборд для аналитики всех ключевых метрик приложения
В AppMetrica появился дашборд для аналитики всех ключевых метрик приложения.

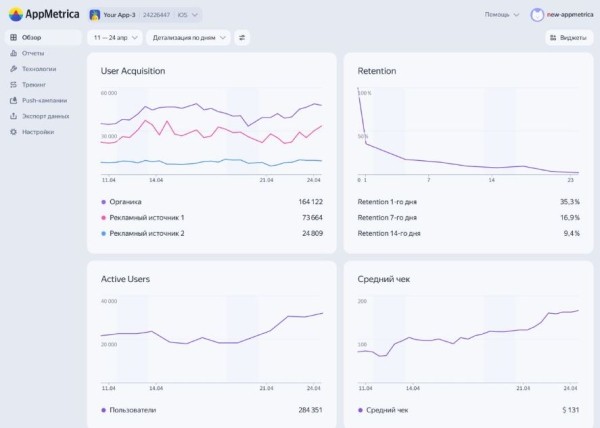
Чтобы использовать дашборд, нужно установить AppMetrica SDK – большая часть данных для аналитики начнет собираться автоматически.
В дашборде можно выбрать только нужные метрики из библиотеки виджетов и перейти к отчетам по ним в один клик.
Сейчас на дашборде доступны виджеты, которые отслеживают:
- User Acquisition;
- Retention Rate;
- ARPU и ARPPU;
- Crash-free сессии и другие показатели.
Дашборд поможет:
- Пошагово отслеживать конверсию в пользовательских сценариях на главном экране (виджет отчета по воронкам).
- Мониторить самые частые баги и количество устройств, которые они затрагивают (виджет по крэшам).
Напомним, Яндекс Игры запускают бесплатный курс по созданию игр на Unity.